SAM-X
Internal Dashboard
Real-World Project Case Study
Project Type
SaaS Admin Dashboard
Project Category

PROJECT OVERVIEW
SAM X is an internal dashboard built for the CEO and senior leaders at AgileLoop to monitor the performance of their AI product. The platform gives the founding team a real-time view of revenue, subscribers, user activity, feedback, and billing, all in one place.
The design needed to be information-dense but never cluttered, polished enough for leadership screens, and structured around the exact questions founders ask daily: How much are we making? Who are our top users? Where is growth coming from?
PROJECT OVERVIEW
SAM X is an internal dashboard built for the CEO and senior leaders at AgileLoop to monitor the performance of their AI product. The platform gives the founding team a real-time view of revenue, subscribers, user activity, feedback, and billing, all in one place.
The design needed to be information-dense but never cluttered, polished enough for leadership screens, and structured around the exact questions founders ask daily: How much are we making? Who are our top users? Where is growth coming from?
USER INTERFACE

Dashboard Home

User Activity

Sales Analysis

User Stats

User Feedback

Plans & Billing

Dashboard Screens
PROBLEM & SOLUTION
PROBLEM
Keeping track of key product metrics like revenue, user activity, performance, and success rates is rarely straightforward. Data lives across multiple tools and platforms, pulling it together takes time, and by the time it's ready it's already outdated. Making confident, informed decisions becomes difficult.
SOLUTION
I designed a unified dashboard that brings everything into one decision-ready view. A persistent KPI strip surfaces Total Earnings, Subscribers, Avg Execution Time, and Avg Success Rate at all times. Deeper layers add a Sales vs Users chart, a Sales by Location map, a granular User Insights table, and a live reviews panel, giving both macro trends and micro detail in a single scroll.
PROBLEM & SOLUTION
PROBLEM
Keeping track of key product metrics like revenue, user activity, performance, and success rates is rarely straightforward. Data lives across multiple tools and platforms, pulling it together takes time, and by the time it's ready it's already outdated. Making confident, informed decisions becomes difficult.
SOLUTION
I designed a unified dashboard that brings everything into one decision-ready view. A persistent KPI strip surfaces Total Earnings, Subscribers, Avg Execution Time, and Avg Success Rate at all times. Deeper layers add a Sales vs Users chart, a Sales by Location map, a granular User Insights table, and a live reviews panel, giving both macro trends and micro detail in a single scroll.
USERFLOW
1
The user lands on a personalised greeting with four KPI cards, Total Earnings, Subscribers, Avg Execution Time, and Avg Success Rate, showing the day's pulse at a glance.
2
In the dashboard tab, the Sales vs Users joined chart and Location map show growth and top markets, while the User Insights table breaks down individual prompt activity.
3
Navigating to User Activity tab reveals which features are used most, a heatmap of when users are most active, and a live table showing what each user is doing in real time.
4
Sales Analysis tab reveals weekly revenue breakdown, subscription tier mix, payment method performance, and a ranked table of high-value customers driving the most revenue.
5
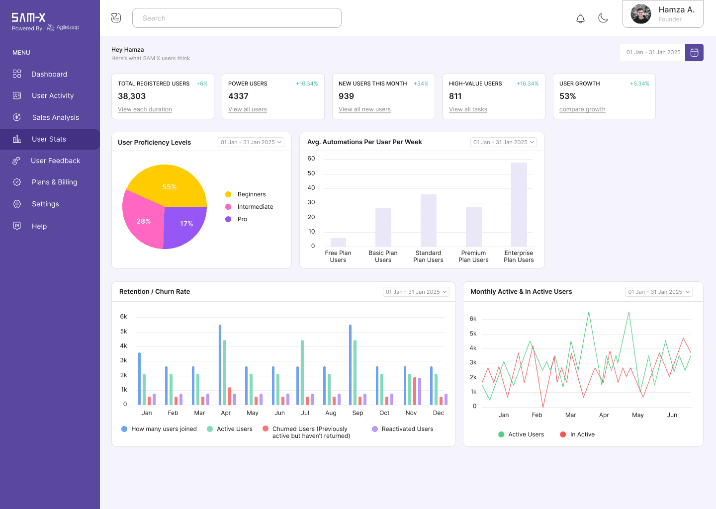
User Stats tab tracks registered users, growth rate, proficiency levels, and retention vs churn over time, giving a long-term view of the user base's health.
6
User Feedback and Plans & Billing tabs are reviewed to track sentiment, monitor review responses, and manage subscription tiers and invoicing history, respectively.
USERFLOW
1
The user lands on a personalised greeting with four KPI cards, Total Earnings, Subscribers, Avg Execution Time, and Avg Success Rate, showing the day's pulse at a glance.
2
In the dashboard tab, the Sales vs Users joined chart and Location map show growth and top markets, while the User Insights table breaks down individual prompt activity.
3
Navigating to User Activity tab reveals which features are used most, a heatmap of when users are most active, and a live table showing what each user is doing in real time.
4
Sales Analysis tab reveals weekly revenue breakdown, subscription tier mix, payment method performance, and a ranked table of high-value customers driving the most revenue.
5
User Stats tab tracks registered users, growth rate, proficiency levels, and retention vs churn over time, giving a long-term view of the user base's health.
6
User Feedback and Plans & Billing tabs are reviewed to track sentiment, monitor review responses, and manage subscription tiers and invoicing history, respectively.
VISUAL DESIGN
PRIMARY COLOR PALETTE
#59489E
#F5F3FB
#FFFFFF
#171717
PRIMARY TYPOGRAPHY
Font: Inter
Regular 14px → Used for Tab titles in the side bar
Semibold 13px → Used for primary titles
Regular 12px → Body (Most Used)
Medium 11px → Used for KPI and secondary headings
Hirarchy: 14 → 13 → 12 → 11
VISUAL DESIGN
PRIMARY COLOR PALETTE
#59489E
#F5F3FB
#FFFFFF
#171717
PRIMARY TYPOGRAPHY
Font: Inter
Regular 14px → Used for Tab titles in the side bar
Semibold 13px → Used for primary titles
Regular 12px → Body (Most Used)
Medium 11px → Used for KPI and secondary headings
Hirarchy: 14 → 13 → 12 → 11
OUTCOME / IMPACT
The SAM-X dashboard gives the founder/co-founders, a single place to track revenue, user behaviour, and feedback without pulling numbers from separate tools. Each tab removes a manual process as sales breakdowns, feature usage, user growth, sentiment tracking, and billing history are all visible the moment the dashboard loads, so every decision has the data behind it ready to go.
OUTCOME / IMPACT
The SAM-X dashboard gives the founder/co-founders, a single place to track revenue, user behaviour, and feedback without pulling numbers from separate tools. Each tab removes a manual process as sales breakdowns, feature usage, user growth, sentiment tracking, and billing history are all visible the moment the dashboard loads, so every decision has the data behind it ready to go.
READY TO COLLABORATE?
Have a project in mind?
Let’s create something extraordinary together!
READY TO COLLABORATE?
Have a project in mind?
Let’s create something extraordinary together!
READY TO COLLABORATE?
Have a project in mind?
Let’s create something extraordinary together!